Comment l’Iran a coupé internet pour près de 90 millions de personnes
Iran : analyse d’une coupure internet sans précédent - partie 1/3
La coupure internet en Iran, qui “fête” bientôt ses 30 jours, a connu une couverture médiatique bien plus importante que nombre de blackouts du même genre à travers le monde - et ce malgré le peu d’informations qui parviennent à passer à travers les mailles du filet de contrôle du régime via les réseaux sociaux ou les médias.
Un traitement qui s’explique certainement par plusieurs raisons : il s’agit en effet de la plus longue coupure de ce genre dans le pays, qui bat donc son triste record. Par ailleurs, elle survient relativement peu de temps après trois autres coupures de ce type, en 2019, en 2022 et durant la guerre des 12 jours en juin 2025. Enfin, elle s’est accompagnée de manifestations à l’envergure assez inédite dans le pays ces dernières années - et, malheureusement, d’une répression sans précédent, avec une estimation à 30 000 morts, d’après le ministère iranien de la Santé.
Mais surtout, c’est l’échelle de la coupure elle-même qui, sinon surprend, du moins intrigue, le régime iranien parvenant à faire tomber un véritable rideau numérique sur le pays, avec beaucoup moins de failles qu’en 2019 et en 2022, tout en laissant filtrer un internet “blanc”, comme il est communément appelé en Iran.
Cet internet autorisé comprend certains services critiques au bon fonctionnement du pays et du gouvernement, les services inclus dans le Réseaux d’information national (connu par son acronyme anglais NIN, ou son acronyme farsi, SHOMA) mais aussi les réseaux sociaux du guide suprême, Ali Khamenei et des ministres iraniens.

Ce filtrage plus minutieux qu’auparavant laisse penser que les systèmes techniques de contrôle de l’internet sont sensiblement plus sophistiqués que par le passé, et donc que les moyens qui ont été mis en oeuvre sont certainement hautement plus importants.
Rapide point définition: AS, ASN, BGP, IPv4, IPv6
Pour comprendre la coupure internet iranienne, il faut comprendre (au moins en substance) comment le trafic internet fonctionne.
Schématiquement, pour qu’un internaute accède à un site ou une application, il utilise un appareil (ordinateur, téléphone, tablette…) auquel est assignée une adresse IP - en quelque sorte l’équivalent de l’adresse postale d’une maison.
Cette adresse IP et quelques autres sont connectées à un système autonome (AS) - similaire au bureau de poste le plus proche, dans le cas du réseau postal - lié au fournisseur d’accès à internet (FAI) auquel l’internaute a souscrit, et auquel est aussi assigné un numéro unique (ASN).
Pour permettre à l’internaute d’accéder à un site, son FAI envoie une requête à l’entité qui héberge ledit site, lui demandant d’initier la connexion - la lettre - avec son AS, puis avec l’adresse IP correspondante à l’appareil de l’internaute via un protocole d’échange appelé border gateway protocol (BGP) - qui correspondrait ici au moyen de transport utilisé par le facteur pour déposer la lettre dans la boîte aux lettres de l’individu.
En bref:
- L’IP est l’adresse unique d’un appareil sur internet.
- L’AS est un réseau indépendant géré par un FAI ou une grande organisation (par exemple, une université).
- L’ASN est l’identifiant unique attribué à chaque AS.
- BGP est le protocole qui détermine le meilleur chemin pour acheminer les données entre les AS.
Vous avez compris ? Tant mieux ! Voyons voir ce que sont IPv4 et IPv6, maintenant.
Les adresses IP les plus anciennes, que l’on regroupe sous le sigle IPv4 (Internet Protocol Version 4), sont en nombre limité et surtout ont été souvent distribuées il y a longtemps. Ce système, créé en 1981, utilise des adresses composées de quatre nombres séparés par des points, comme 192.168.1.1, où chaque nombre peut aller de 0 à 255.
À l’origine, les concepteurs de l’internet pensaient que 4,3 milliards d’adresses seraient largement suffisantes, mais avec l’explosion du nombre d’appareils connectés - des ordinateurs aux smartphones en passant par les objets connectés - ce stock s’est rapidement révélé insuffisant.
Aujourd’hui, toutes les adresses IPv4 ont été attribuées, et les nouveaux acteurs doivent soit racheter des adresses existantes à prix d’or, soit utiliser des solutions de contournement.
Pour résoudre ce problème de pénurie, le protocole IPv6 a été développé dans les années 1990 et standardisé en 1998. Contrairement à IPv4, IPv6 utilise des adresses beaucoup plus longues, composées de huit groupes de quatre caractères hexadécimaux, comme 2001:0db8:85a3:0000:0000:8a2e:0370:7334. Cette nouvelle version offre un nombre quasi illimité d’adresses - 340 sextillions pour être précis - ce qui permet d’attribuer une adresse unique à chaque appareil connecté sur Terre, et même bien au-delà.
Cependant, la transition vers IPv6 est lente car elle nécessite la mise à jour de nombreux équipements et logiciels, et beaucoup de réseaux continuent à fonctionner en IPv4 en parallèle.
Un blackout internet que l’on sentait arriver
Contrairement aux coupures internet précédentes en Iran, le blackout commencé le 8 janvier 2026 s’est produit en plusieurs étapes.
Tout, d’abord, comme le raconte Samaneh Tajalizadehkhoob, directrice de la sécurité du web à l’ICANN, dans un superbe rapport (un peu technique, mais pas trop) en anglais, les prémices de la coupure ont été ressentis dès le 31 décembre 2025, alors que le trafic HTTP/3 sur le réseau de MTN-IranCell, l’un des trois principaux opérateurs internet du pays, a chuté de 40% à 5% - ce qui révèle une stratégie technique très précise de contrôle d’internet.

HTTP/3 est la toute dernière version du protocole qui gère le chargement des pages web et le transfert de données, et il présente deux caractéristiques cruciales dans ce contexte : il est à la fois plus rapide et surtout systématiquement chiffré. Quand les autorités iraniennes ciblent spécifiquement ce protocole, elles ne bloquent pas juste un type de trafic - elles visent l’infrastructure même qui permet aux citoyens de contourner la censure.
Le chiffrement intégré de HTTP/3 est particulièrement problématique pour un régime qui cherche à surveiller et contrôler les communications. Contrairement aux anciennes versions HTTP où le contenu des échanges était visible, HTTP/3 utilise par défaut QUIC (un protocole basé sur UDP) qui rend les données illisibles pour les intermédiaires. Cette restriction montre que les autorités ne se contentent plus de bloquer des sites spécifiques, mais s’attaquent aux fondations techniques qui permettent une communication sécurisée. C’est comme si, au lieu de simplement interdire certains livres, on décidait de rendre illégal l’usage de toute encre indélébile.
Ensuite, du 5 au 7 janvier 2026, Tajalizadehkhoob note des pics du trafic internet en Iran, probablement car les internautes iraniens anticipent les restrictions à venir.
Que s’est-il passé le 8 janvier 2026 ?
Le 8 janvier, le trafic internet en Iran chute brutalement sur une période de plusieurs heures, jusqu’à tomber à un niveau pratiquement nul à 18:45 heure universelle (UTC).
Dans un article de blog, David Belson, responsable de l’analyse des données chez Cloudflare, indique une réduction de 90% du trafic internet venu du pays, une chute qui concerne aussi bien MTN-IranCell (AS44244) que les deux autres FAI majeurs, la Mobile Communication Company of Iran, ou MCCI (AS197207) et la Telecommunication Company of Iran, ou TCI (AS58224).
Le pays s’est retrouvé coupé de l’internet mondial.
Mais il ne s’est pas s’agit de couper toutes les connexions de façon brutale comme le régime l’a fait précédemment, racontent Tajalizadehkhoob et Doug Madory, directeur de l’analyse internet chez Kentik.
La coupure de janvier 2026 révèle une approche plus sophistiquée…
Pendant des décennies, l’internet iranien a été connecté au reste du monde via deux points d’accès :
- Celui géré par la Telecommunication Infrastructure Company, ou TIC (AS49666, anciennement AS12880, AS48159), entreprise détenue par l’Etat iranien.
- Celui géré par l’Institute for Research in Fundamental Sciences, ou IPM (AS6736), un institut de recherche indépendant de l’Etat mais pas exempt d’un certain contrôle du régime.

“Lorsque ces deux acteurs coordonnent le blocage du trafic, tous les FAI iraniens, opérateurs mobiles, fournisseurs d’accès résidentiels et entreprises se retrouvent coupés du reste du monde,” note Tajalizadehkhoob dans son rapport.
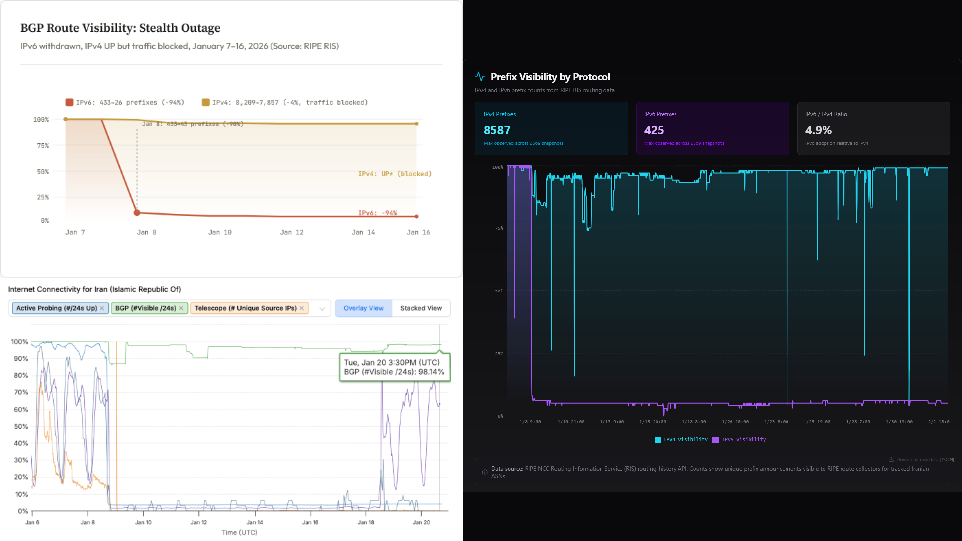
Le 8 janvier, vers 11:42 UTC, la TIC a retiré les routes IPv6, bloquant l’accès à tous les sites et applications utilisant des adresses IPv6 pour les Iraniens connectés à ce point d’accès.
“Cependant, selon les données [de l’outil d’analyse de Kentik] NetFlow, indique Madory, le trafic IPv6 représente normalement moins de 1% du trafic global (en bits/seconde) entrant en Iran, ce qui signifie que l’Iranien moyen n’a probablement pas été affecté par ce problème.”
Mais ce n’est que le début… Vers 16:30 UTC, les équipes de Madory chez Kentik observe une chute du trafic général - donc IPv4 aussi - qui se poursuit jusqu’à 18:45 UTC, où presque tout le trafic internet venu de l’Iran a cessé.

Toutefois, lorsqu’on utilise des outils d’observation du trafic BGP, on ne remarque pas de problème pour accéder aux services IPv4, qui paraissent encore accessibles aux yeux des observateurs extérieurs.
“La chute du trafic IPv4 iranien ne pouvait donc pas s’expliquer par des problèmes d’accessibilité : un autre mécanisme, intervenant en périphérie du réseau, bloquait le trafic,” conclut Madory.
C’est une technique que Tajalizadehkhoob appelle une “panne furtive” (“stealth outage”, en anglais). “La surveillance BGP montre l’IPv4 comme fonctionnel, mais l’analyse du trafic révèle le blocage. Il faut croiser les deux sources de données pour avoir une vision complète. L’infrastructure ne fonctionne que sur une liste restreinte de serveurs et d’adresses IP filtrés (mis sur liste blanche) par le gouvernement,” ajoute la chercheuse.

Il n’empêche que, malgré cette technique de la “panne furtive”, le trafic internet s’est bien arrêté pour 87 millions d’Iraniens.
Pour autant, cette approche permet quelque chose de fondamental pour le régime, et notamment pour la suite de la coupure internet : la mise sur liste blanche (whitelisting ou allowlisting, en anglais) de certains services internet, soit une version iranienne de la Grande Muraille internet chinoise (Great Firewall) qui n’autorise que les utilisateurs ou services approuvés, tout en bloquant les autres.
“Si les autorités avaient retiré les routes IPv4, comme elles l’ont fait avec l’IPv6, l’Iran serait devenu totalement inaccessible, comme l’Égypte en janvier 2011, explique Madory. En maintenant les routes IPv4 en circulation, les autorités iraniennes peuvent accorder un accès complet à internet à certains utilisateurs tout en le refusant au reste de la population.”
Une coupure internet totale ?
Entre le 8 et (au moins) le 27 janvier, une grande partie de l’internet iranien est dans le noir.
De l’extérieur, certains sites iraniens peuvent encore s’afficher, mais vous accédez probablement à des versions mises en cache ou obsolètes, servies par ce qu’on appelle des fournisseurs de réseau de diffusion de contenu (content delivery network ou CDN, en anglais) comme Kentik ou Cloudflare, et non des données en temps réel depuis les serveurs en Iran.
De l’intérieur, l’accès des citoyens iraniens est bloqué, bien qu’on observe du trafic en provenance d’“ASN privilégiés”.
Quid de l’“Internet national iranien”, le NIN ? Lors des coupures, certains services locaux peuvent rester accessibles : sites gouvernementaux, banques nationales, applications approuvées. Mais tout ce qui nécessite une connectivité internationale est bloqué.
Pour les plus techniques d’entre vous, je vous recommande vivement le site web de Kaveh Ranjbar et de son entreprise Whisper, qui explique la coupure en Iran et la place des réseaux iraniens au sein de l’infrastructure internet mondiale en visuels marquants, bien que parfois complexes à comprendre sans bagage dans la mesure du trafic internet.
27 janvier : un retour de l’internet en Iran ?
Depuis les 26-27 janvier, plusieurs observateurs du trafic internet ont noté un léger retour de la connectivité venue du pays dirigé par Ali Khamenei.
Netblocks a été parmi les premiers à faire état de signes d’un éventuel retour, bien que maigre. Mais attention, l’organisation est claire : il ne s’agit pour l’instant pas d’un retour de connexion à internet pour tous les Iraniens, loin de là, et les outils de contournement des restrictions sont toujours nécessaires pour une majeure partie de la population iranienne.
Rapidement, les entreprises états-uniennes Cloudflare et Kentik le confirment : il y a bien des indices qui montrent un fragile retour de la connectivité depuis le pays.
Ce qu’observe également le fournisseur de l’outil de contournement de la censure numérique Psiphon et le TOR Project, qui note des pics d’utilisation de certains de ses outils sur Snowflake depuis le pays.

Sur les réseaux sociaux, Madory assure fin janvier que la connectivité venue d’Iran est encore loin du niveau d’avant le 8 janvier, date du début de la coupure.
Analysant plus en détails les sursauts inconstants de connectivité depuis ces derniers jours, l’homme suggère plutôt la mise en place d’un nouveau système de filtrage des connexions (ou mise sur liste blanche, whitelisting en anglais) que le régime iranien aurait peut-être du mal à configurer… Un scénario auquel semble adhérer Alp Toker, le fondateur de Neblocks.
Le 3 février, Madory confirme que l’internet a été partiellement rétabli en Iran, mais assure que la connexion reste très instable.

“Différents services sont bloqués à différents moments pour différents utilisateurs, et cela varie tout au long de la journée, explique-t-il sur X. On constate que le service est plus stable lorsque le trafic est faible, mais dès que les gens se connectent en masse, tout commence à dysfonctionner.”
“À ce stade, on ignore si ce caractère erratique des blocages relève d’un fonctionnement normal ou s’il s’agit d’un symptôme d’un système défaillant”, conclut (très provisoirement) le professionnel de l’analyse internet.

Auteur
Abonnez-vous aux newsletters de Coupe Circuit 📴
Restez informé.e sur l'actualité des droits numériques.