🇮🇷 L'Iran vit la plus grande coupure internet de son histoire
Courts-circuits | 5-13 janvier 2026
Les derniers blocages en date
Iran 🇮🇷 “Ce sont des jours terrifiants. Le son des notifications de mon téléphone est devenu pour moi le bruit le plus angoissant qui soit. Parfois, ce sont dix, vingt messages ou notes vocales qui arrivent d’un coup.” Ces mots sont ceux d’Amir Rashidi, Iranien émigré à New York et directeur du Miaan Group, une ONG de défense des droits numériques, qui documente, depuis ses réseaux sociaux, ce que ses compatriotes résidant encore dans la République islamique vivent en ce moment.
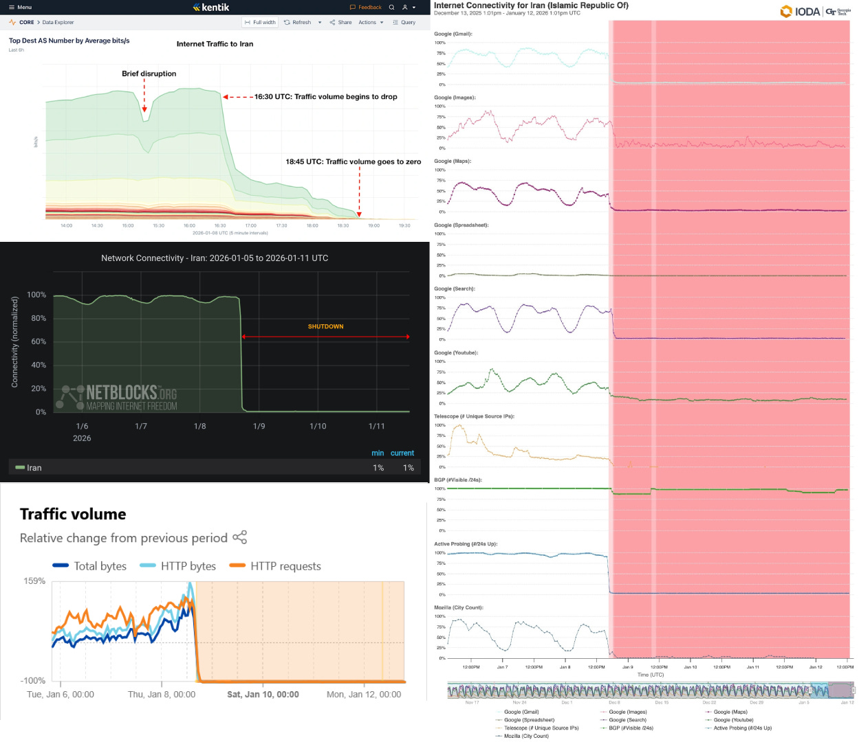
Ce mardi 13 janvier, les Iraniens entament le cinquième jour de coupure totale (ou presque) de l’internet. Ce blackout, l’un des plus drastiques dans l’histoire du pays, a été confirmé par de nombreux observateurs du trafic internet, tels que Netblocks, IODA, Kentik et Cloudflare.
Cette coupure a débuté le 8 janvier, alors que le pays était en proie à une crise politico-économique.

Que s’est-il passé pour arriver à une coupure internet de masse ?
Seulement quelques mois après la guerre de 12 jours entre l’Iran et Israël (aidé par les Etats-Unis), le gouvernement iranien s’est attiré les foudres de nombreux Iraniens, et notamment de commerçants des bazars à travers le pays, qui sont pourtant “traditionnellement favorables au régime actuel”, note Rashidi dans Telemetry Now, le podcast de Kentik, le 9 janvier. En cause : une hausse constante des impôts et de l’inflation.
“Ce qui est intéressant, c’est que, pour une fois, les premières manifestations sont plutôt venues d’abord de petites villes et de villes moyennes avant de se propager à Téhéran et dans les grandes métropoles”, analyse Hamid Kashfi, consultant en cybersécurité et lui aussi Iranien de la diaspora, résidant actuellement à Stockholm, en Suède, dans l’épisode du 9 janvier du podcast d’actualités sur la cybersécurité, The Three-Buddy Problem.
Ces Iraniens en colère avait un motivateur de renom : Reza Pahlavi, le fils du dernier chah d’Iran. Bien que controversé, Pahlavi est encore très influent dans le pays, assure Rashidi dans Telemetry Now.
Qu’est-ce qui est coupé exactement ?
En réponse à ces manifestations, le gouvernement a donc décidé, une fois de plus, de couper une grande partie de l’internet dans une grande partie du pays. Sachant que dans un tel cas, comme souvent dans les coupures internet décidées par un gouvernement, il est très difficile de savoir exactement l’envergure du blocage et d’assurer avec certitude ce qui est bloqué et pour qui. “Ce que nous voyons de l’extérieur, avec nos outils de mesure du trafic, n’est pas toujours des plus précis”, admet Doug Madory, directeur de l’analyse du trafic internet à Kentik dans le podcast Telemetry Now.
Toutefois, Rashidi, l’interlocuteur de Madory, l’assure :
“J’ai travaillé sur les coupures internet pendant 20 ans, et celle-ci est la pire que j’aie jamais vue en Iran - et peut-être dans le monde.”
Il explique que les citoyens iraniens n’ont actuellement ni accès aux sites et services hébergés hors d’Iran ni aux réseaux domestiques, même ceux liés au Réseau d’information national (aussi connu comme internet national, intranet iranien ou encore internet halal).
Rashidi raconte d’ailleurs que, quelques jours avant la coupure massive, des sources lui confirmaient avoir noté des signaux qui présageaient d’un tel scénario, comme des applications connectées au gouvernement iranien qui avaient cessé de fonctionner.
Par ailleurs, bien que ce ne soit pas directement l’objet de Coupe-circuit, il faut noter ici que quelques informations et images de la répression des manifestations nous parviennent. Ce 12 janvier, France 2 partageait notamment des images prises via un téléphone montrant des dizaines de corps jonchant le sol dans une localité non identifiée en Iran.
D’après Reuters, citant des sources du régime iranien, le bilan temporaire (à prendre avec beaucoup de pincettes) se monterait à 2000 morts dans le pays.

Quels outils de contournement ?
Si la coupure semble bien être nationale et que les outils de mesures de l’internet montrent un blackout complet, la réalité est, comme souvent, plus complexe que cela : certains sites (exemple : des universités) ont semble-t-il vu leur accès réautorisé (ou placé sur des “listes blanches”) et certains outils de contournement fonctionnent aussi.
C’est le cas de la messagerie Delta Chat et du navigateur Ceno Browser, selon Rashidi, mais aussi du service d’internet par satellite Starlink, qui fonctionne pour certains bien qu’officiellement illégal dans le pays.
Dans le podcast Three-Buddy Problem, Kashfi confirme lui aussi connaître des Iraniens qui bénéficient encore d’une connexion via Starlink, ce que Netblocks a également rapporté.
Selon des estimations récentes, on pourrait compter entre 20 000 et 50 000 utilisateurs de Starlink en Iran.
Le gouvernement essaierait d’ailleurs de brouiller le signal pour rendre les paraboles Starlink inutilisables. “Je crois que le gouvernement iranien fait quelque chose qui va au-delà du brouillage GPS, comme en Ukraine où la Russie a tenté de brouiller Starlink”, ajoute Rashidi. Selon lui, l’Iran pourrait utiliser un brouilleur mobile. Une solution serait de surcharger la zone d’ondes dans les mêmes fréquences que celles utilisées par Starlink pour brouiller les signaux émetteurs et récepteurs.
Donald Trump a assuré le 11 janvier qu’il souhaitait discuter avec Elon Musk pour “restorer l’internet en Iran”, nous a appris le site d’actualités philippin Rappler.
Par ailleurs, Netblocks a mentionné sur X que la connexion mobile aux abords des frontières du pays était aussi opérationnelle au 12 janvier.
Aussi, plusieurs médias et défenseurs des droits numériques font état de cartes SIM “blanches” qui ne seraient pas concernées par les blocages - et qui seraient réservées aux figures proches du pouvoir.
Malheureusement, les VPN, qui nécessitent une connexion pour fonctionner, n’offrent pas de solution lors d’un tel blackout. Proton VPN a d’ailleurs signalé une baisse significative de son trafic en provenance d’Iran depuis le début de la coupure.

Des moyens de blocage plus sophistiqués que jamais
Internet est très centralisé en Iran, explique Rashidi. Le pays ne compte que deux points d’entrée, “dont un qui connecte presque tout le pays.” Résultat : il est certes plus facile de couper les vannes que dans d’autres pays, mais un tel acte n’est, de fait, pas anodin. “Dès que vous essayez de débrancher l’internet, cela affecte des services auxquels vous ne vous attendiez pas forcément,” ajoute Rashidi.
Madory argue que, pour pallier ce problème, l’Iran a investi dans ses moyens de contrôle du trafic internet et utilise des moyens plus sophistiqués que par le passé, comme en 2019. “Aujourd’hui, le gouvernement peut couper l’internet d’une seule région, voire d’une seule localité”, assure Rashidi.
De plus, ce dernier indique l’importance pour le régime que certains services, publics et privés, continuent de fonctionner. Sans compter le besoin du gouvernement de “contrôler le narratif”.
“Il y a des choses importantes que le gouvernement doit faire. S’ils veulent diffuser leur propagande, ils doivent avoir accès à Telegram, à X, à Instagram”, a affirmé Rashidi dans les colonnes du Guardian.
Bien sûr, de nombreuses organisations de défense des droits humains et des droits numériques se sont offusquées de ce blackout, comme Reporters sans frontières (RSF), Access Now ou encore Iran Human Rights, une ONG basée en Norvège.
Enfin, outre Reza Pahlavi, plusieurs figures de la diaspora iranienne, comme l’avocate Shirin Ebadi, lauréate du prix Nobel de la paix en 2003, ainsi que les cinéastes Jafar Panahi et Mohammad Rasoulof et l’actrice Golshifteh Farahani, ont condamné la coupure et félicité les Iraniens engagés dans les mouvements de résistance.
Ouganda 🇺🇬 Alors que le pays se prépare pour l’élection présidentielle prévue pour le 15 janvier, Coupe-circuit a appris, dans l'après-midi du 13 janvier, que la Uganda Communications Commission avait bel et bien prévu une coupure internet à partir de 18:00, heure locale. Une information confirmée par Cloudflare et Netblocks une heure pus tard...

L’actu de la censure numérique en bref
🇲🇾🇮🇩 Alors que certains pays, notamment le Royaume-Uni, enquêtent sur la vague de deepfakes visant à dénuder des femmes - parfois mineures - sur X via le chatbot de l’entreprise d’Elon Musk, Grok, la Malaisie et l’Indonésie vont plus loin : les deux pays ont tout bonnement suspendu le service. Musk pourrait d’ailleurs bientôt être poursuivi en Malaisie, a rapporté Bloomberg. BBC, 12 janvier 2026
🇷🇺⚡🇺🇦 Deux FAI russes, SimStar en Crimée et Kraft-S à Samara, ont été piratés pendant le réveillon du Nouvel An. La BO Team, groupe de hacktivistes ukrainiens, a revendiqué les attaques. Ukrinform, 12 janvier 2026
🇬🇧🤫 Près de la moitié des internautes britanniques se rendent sur des sites pornographiques en utilisant des VPN - afin de contourner l’obligation de s’identifier imposée dans le pays par l’Online Safety Act - d’après un sondage de la fondation Lucy Faithfull pour la protection des enfants. Sky News, 7 janvier 2026
Auteur
Abonnez-vous aux newsletters de Coupe Circuit đź“´
Restez informé.e sur l'actualité des droits numériques.